Visit Azul.com Support

Using the Grafana Dashboard

Table of Contents
Need help?
Schedule a consultation with an Azul performance expert.
Contact Us

A Grafana dashboard becomes available after Configuring Prometheus and Grafana. This helps you to understand how your Optimizer Hub instance is performing. The dashboard is divided into several sections. This document describes the most important sections from user-perspective. The other sections are more oriented towards maintaining and troubleshooting of the installation.

Note
The Grafana dashboard relies on cAdvisor infrastructure metrics that require the containerd container runtime on your Kubernetes nodes for correct filtering in Grafana. For minikube, start the cluster with --container-runtime=containerd. MicroK8s uses containerd by default.
Dashboard sections

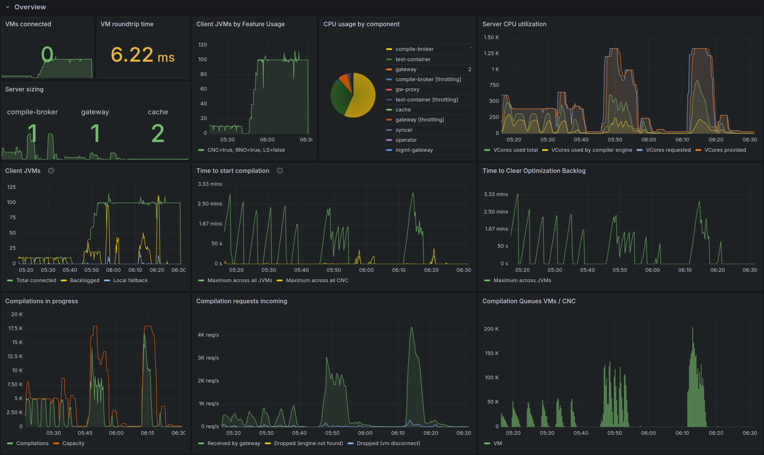
Overview

Provides a high-level view of the Optimizer Hub instance:

  • The number of running Optimizer Hub components.

  • The number of connected JVMs, with basic overview (in local fallback, backlogged,…​)

  • Basic metrics about compilations, with "Time to clear optimization backlog" as the most important value to monitor.

  • Compare the connected JVM count with your Gateway connection capacity to detect potential connection saturation early. See Gateway Connection Capacity.

Grafana - Overview section

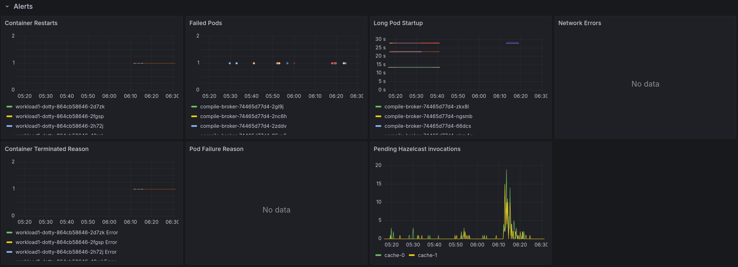
Alerts

Basic monitoring of problems in the Optimizer Hub cluster.

Grafana - Alerts section

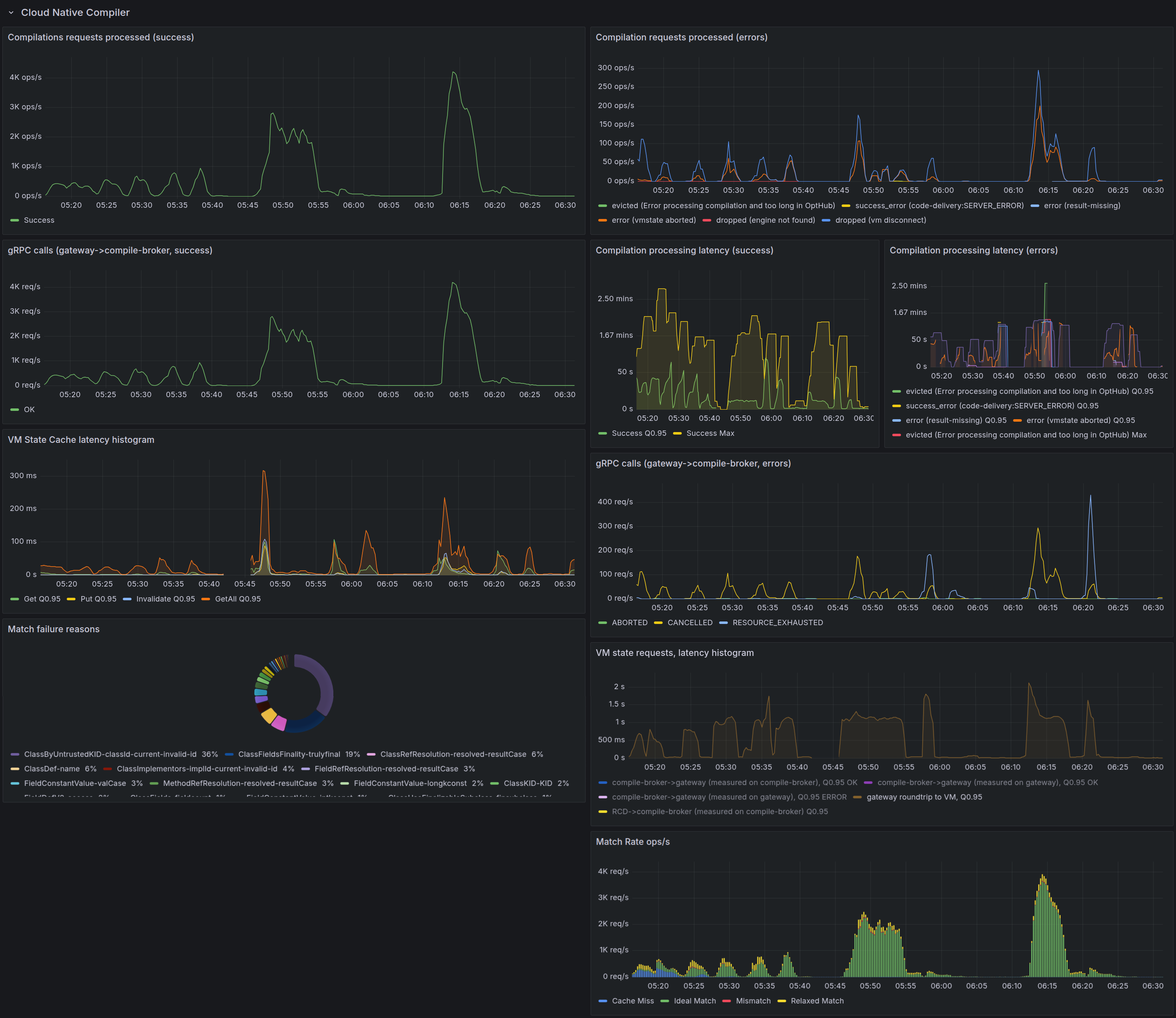
Cloud Native Compiler

Monitoring of the Cloud Native Compiler feature. This is applicable for JVMs using the Cloud Native Compiler.

Grafana - Cloud Native Compiler section

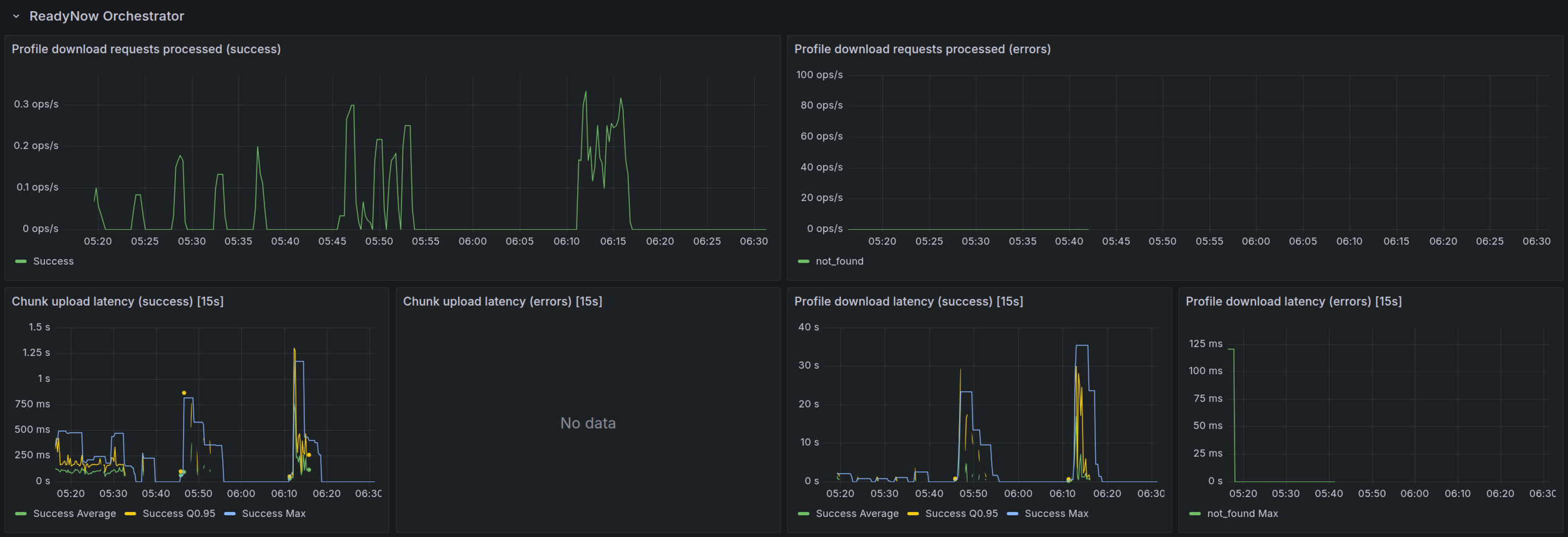
ReadyNow Orchestrator

Monitoring of the ReadyNow Orchestrator feature. This is applicable for JVMs using Optimizer Hub ReadyNow Orchestrator.

Grafana - ReadyNow Orchestrator section

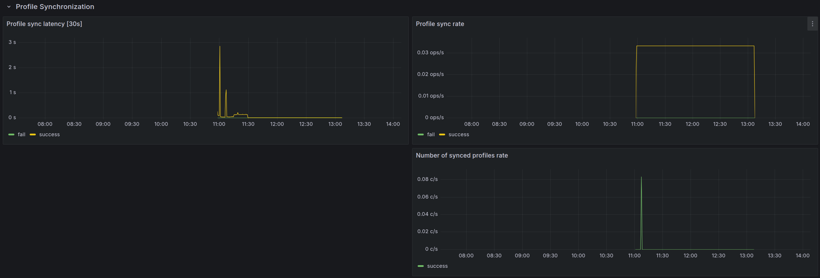
Profile Synchronization

Applicable when you have multiple Optimizer Hub clusters and profiles synchronize between them. This section provides the following info:

  • Profile sync latency

  • Profile sync rate: speed of value changes of the metric

  • Profile sync tasks finished

  • Synced bytes total: sum of the synced bytes

  • Sync task duration: the duration of each task

  • Number of synced profiles rate

Grafana - Profile Synchronization section